端口转发概述
本文介绍 XTerminal 端口转发(SSH 隧道)功能的基本概念和使用场景。
什么是端口转发
端口转发(Port Forwarding),也称为 SSH 隧道,是通过 SSH 连接在本地和远程主机之间建立安全的数据传输通道。利用这一技术,可以:
- 安全访问内网资源
- 绕过网络限制
- 加密不安全的协议
三种转发类型
XTerminal 支持三种端口转发类型:
| 类型 | 命令行等效 | 方向 | 典型场景 |
|---|---|---|---|
| 本地转发 | ssh -L | 本机 -> 远端 | 访问服务器内网数据库 |
| 远程转发 | ssh -R | 远端 -> 本机 | 内网穿透,对外暴露本地服务 |
| 动态代理 | ssh -D | SOCKS5 代理 | 浏览器代理上网 |
本地转发
从本机访问远端:在本机打开一个端口,访问该端口的流量通过 SSH 隧道转发到远程目标。
我这台电脑 127.0.0.1:3307 --> [SSH 隧道] --> 服务器内网 MySQL 127.0.0.1:3306
适用场景:
- 访问服务器上只监听 127.0.0.1 的数据库
- 访问服务器内网中的其他主机
- 安全访问远程 Web 管理后台
远程转发
让远端访问本机:在服务器上打开一个端口,访问该端口的流量通过 SSH 隧道转发到本地目标。
外网用户 --> 服务器 0.0.0.0:9000 --> [SSH 隧道] --> 我这台电脑 127.0.0.1:3000
适用场景:
- 内网穿透,对外暴露本地开发环境
- 让远程服务器访问本地服务
- 临时分享本机运行的应用
动态代理
SOCKS5 代理:在本机开启一个 SOCKS5 代理端口,所有通过该代理的流量都经由 SSH 隧道转发。
浏览器/应用 --> 本机 SOCKS5 127.0.0.1:1080 --> [SSH 隧道] --> 服务器出口
适用场景:
- 浏览器代理上网
- 命令行工具代理(curl、git 等)
- 系统全局代理
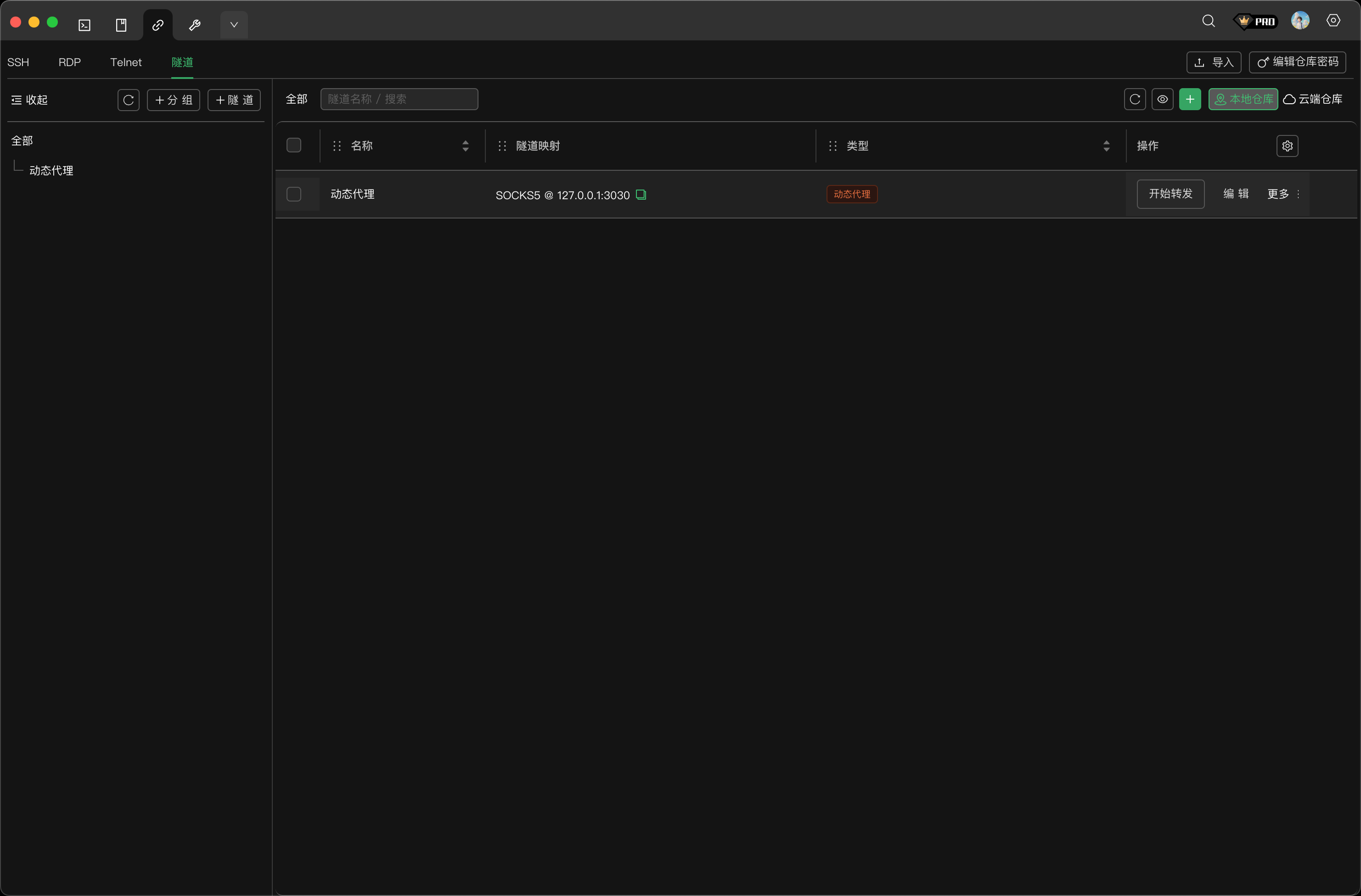
转发管理界面
点击顶部导航栏的隧道标签,进入端口转发管理界面。

界面组成:
| 区域 | 说明 |
|---|---|
| 左侧分组树 | 按分组管理转发规则 |
| 右侧列表 | 显示转发规则详情 |
| 操作列 | 启动/停止转发、编辑、删除 |
列表字段说明:
| 字段 | 说明 |
|---|---|
| 名称 | 转发规则的自定义名称 |
| 隧道映射 | 显示端口映射关系 |
| 类型 | 转发类型标签(本地转发/远程转发/动态代理) |
| 操作 | 开始转发、编辑、更多选项 |
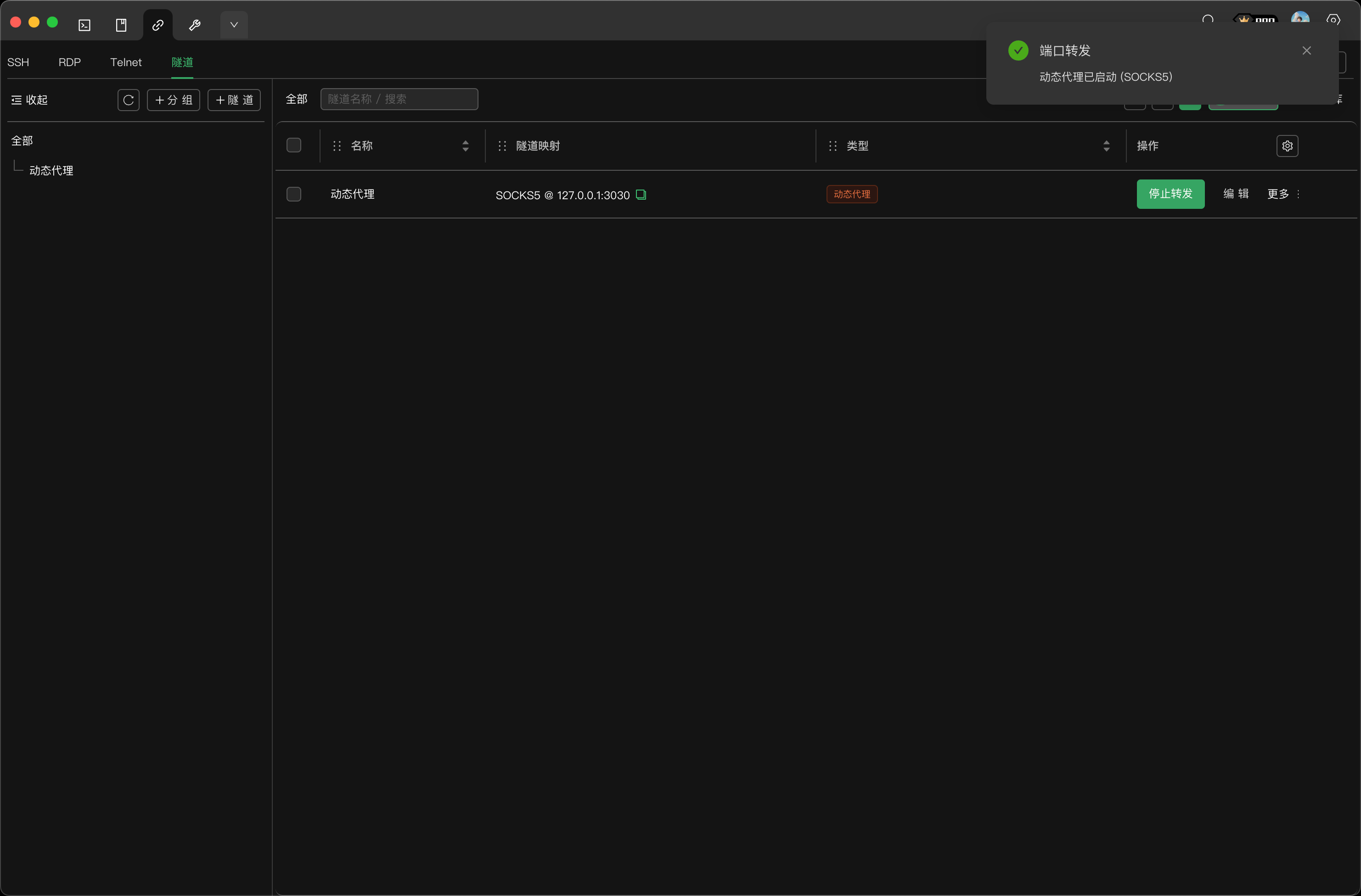
启动与停止转发
启动转发
- 在列表中找到要启动的转发规则
- 点击开始转发按钮
- 等待连接建立成功

启动成功后:
- 按钮变为停止转发
- 右上角显示成功通知
- 本地转发类型的地址变为可点击链接
停止转发
- 点击停止转发按钮
- 转发连接立即断开
状态查看
转发列表会实时显示每条规则的连接状态:
| 状态 | 说明 |
|---|---|
| 未启动 | 显示"开始转发"按钮 |
| 已连接 | 显示"停止转发"按钮,按钮高亮 |
数据存储
端口转发规则支持两种存储方式:
本地仓库
- 数据存储在本地
- 无需登录即可使用
- 仅当前设备可用
云端仓库
- 数据存储在云端服务器
- 需要登录 XTerminal 账户
- 支持多设备同步
- 数据加密传输
点击列表顶部的存储切换按钮,可以在本地和云端之间切换。
快速填充模板
创建转发规则时,可以使用快速填充模板快速配置常用场景:
| 模板 | 说明 |
|---|---|
| 动态代理: SOCKS5 1080 | 本地 1080 端口 SOCKS5 代理 |
| 本地转发: MySQL 3306 -> 3307 | 访问远端 MySQL 数据库 |
| 本地转发: Web 80 -> 8080 | 访问远端 Web 服务 |
| 远程转发: 服务器9000 -> 本机3000 | 内网穿透本地服务 |
注意事项
- 端口占用:确保本地监听端口未被其他程序占用
- 防火墙:远程转发需要服务器防火墙允许对应端口
- GatewayPorts:远程转发监听 0.0.0.0 需要服务器 sshd 配置允许
- 保持连接:转发依赖 SSH 连接,连接断开则转发终止
连接复用机制
XTerminal 的端口转发支持 SSH 连接复用,可以提高效率并减少资源消耗:
工作原理
- 如果你已经有一个到目标服务器的 SSH 终端连接,启动端口转发时会复用现有连接
- 无需重新进行认证,转发几乎即时生效
- 多个转发规则可以共享同一条 SSH 连接
连接独立性
- 每条端口转发规则都建立独立的转发通道
- 关闭终端连接不会影响正在运行的端口转发
- 关闭端口转发也不会影响终端连接
最佳实践
| 场景 | 建议 |
|---|---|
| 临时转发 | 先连接 SSH 终端,再启动转发,利用连接复用 |
| 长期转发 | 直接启动转发即可,系统会自动建立连接 |
| 多规则转发 | 将相同服务器的转发规则放在一起,便于管理 |
提示
连接复用可以避免多次输入密码或 2FA 验证码,特别适合需要频繁操作转发的场景。