跳到主要内容

连接中心

连接中心是 XTerminal 管理所有远程连接的核心界面。本文介绍连接中心的功能布局和基本操作。

界面概览

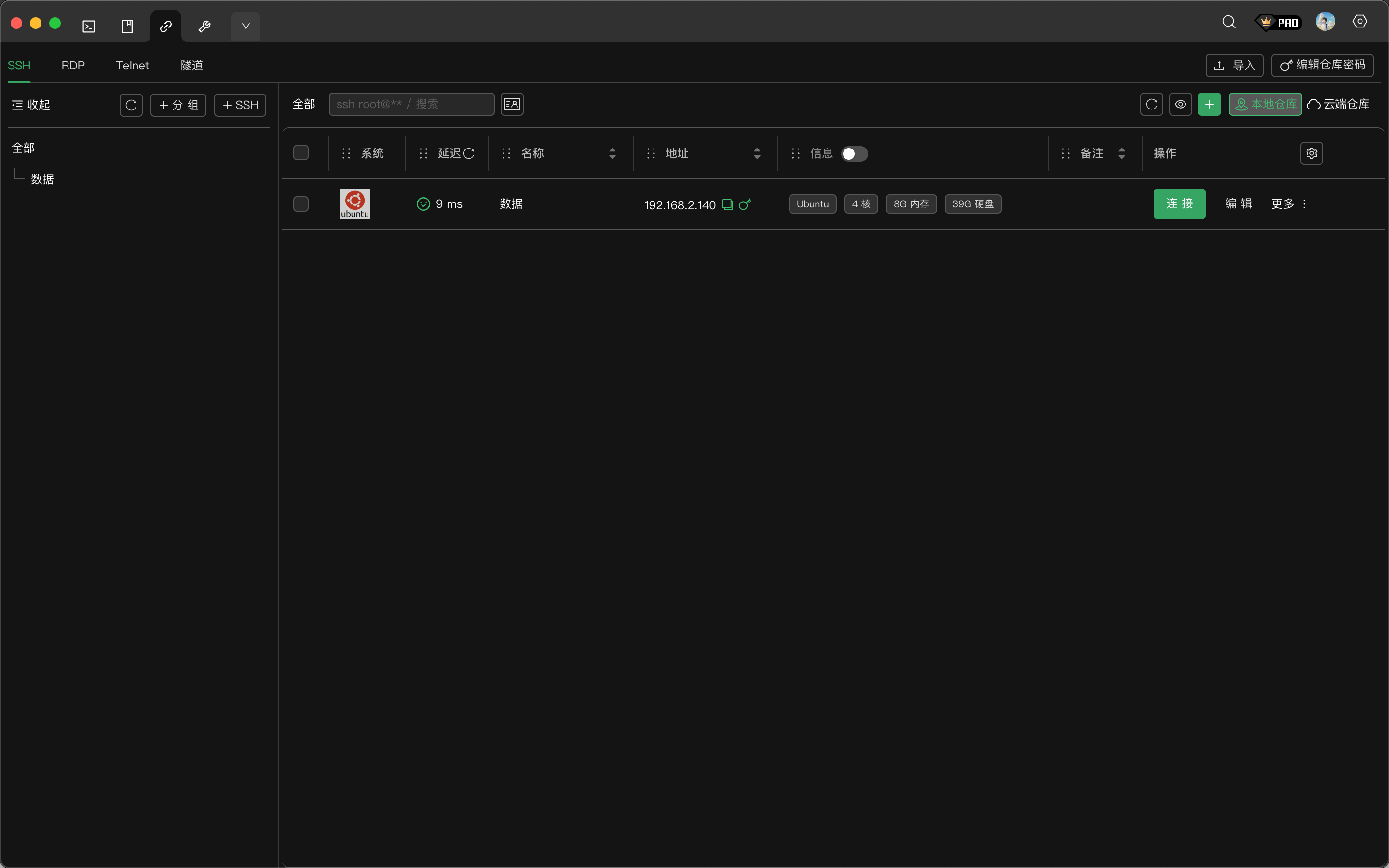
连接中心主界面

连接中心由以下区域组成:

区域位置功能
协议标签顶部切换不同协议类型:SSH、RDP、Telnet、隧道
分组面板左侧显示分组树结构,筛选连接
连接列表右侧展示当前分组下的所有连接
工具栏列表上方搜索、新建、刷新、仓库切换等操作

协议类型

XTerminal 支持四种远程连接协议:

协议用途默认端口
SSH安全远程终端,最常用的服务器管理方式22
RDPWindows 远程桌面连接3389
Telnet传统远程终端协议(不加密)23
隧道SSH 端口转发,包括本地/远程/动态转发-

点击顶部标签可在不同协议间切换,每种协议的连接独立管理。

本地仓库与云端仓库

XTerminal 提供两种数据存储方式:

本地仓库

  • 数据保存在本机,不需要网络连接
  • 无需登录账号即可使用
  • 适合单设备使用或对数据安全性有特殊要求的场景
  • 支持导入导出功能

云端仓库

  • 数据加密存储在云端服务器
  • 需要登录 XTerminal 账号
  • 支持多设备同步,任意设备修改自动同步
  • 自动备份,数据更安全

切换方法:点击工具栏右侧的 本地仓库云端仓库 按钮即可切换。当前选中的仓库会高亮显示。

连接列表

列表字段

连接列表默认显示以下字段:

字段说明
系统服务器操作系统图标(自动检测)
延迟与服务器的网络延迟(毫秒)
名称连接的显示名称
地址服务器 IP 地址或域名
信息服务器基本信息(CPU、内存、磁盘等)
备注用户添加的备注说明

自定义显示列

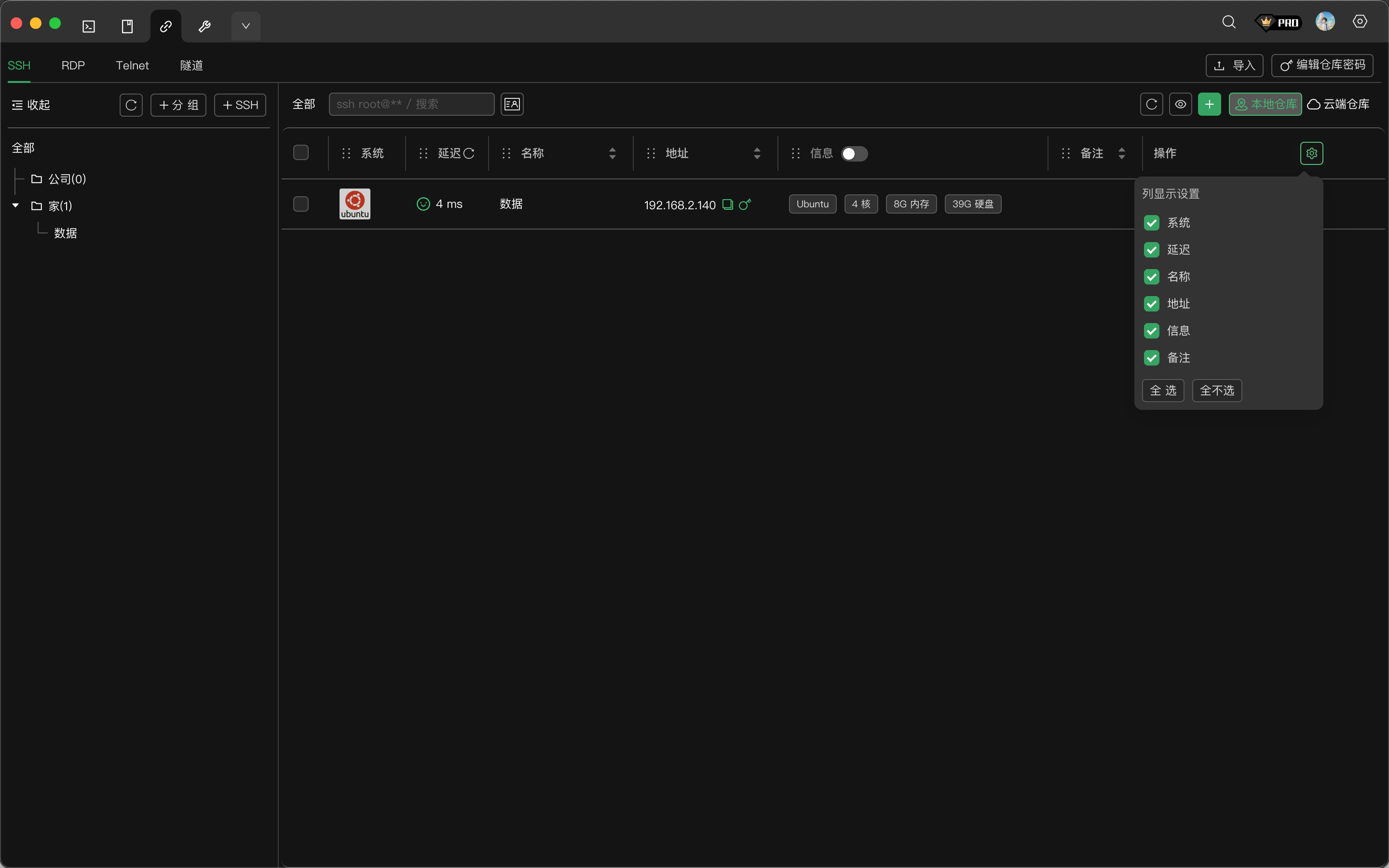
点击列表右上角的设置图标,可以自定义显示哪些列:

列显示设置

  • 勾选或取消勾选来控制列的显示
  • 点击 全选 显示所有列
  • 点击 全不选 隐藏所有可选列

列排序

点击列标题可按该列排序:

  • 第一次点击:升序排列
  • 第二次点击:降序排列
  • 第三次点击:取消排序

调整列宽

将鼠标移到列标题分隔线上,拖动可调整列宽。

连接操作

发起连接

有多种方式连接到服务器:

  • 双击:在连接列表中双击连接项
  • 右键菜单:右键点击连接,选择 连接
  • 连接按钮:点击连接行右侧的 连接 按钮

更多操作

点击连接行右侧的 更多 按钮,或右键点击连接,可以看到更多操作选项:

更多操作菜单

操作说明
复制创建连接的副本
打开并发会话框打开多机并发执行命令的窗口
删除删除该连接

批量操作

在连接列表中勾选多个连接后,工具栏会显示批量操作按钮:

批量操作工具栏

操作说明
复制到剪贴板将选中连接的配置复制到剪贴板,可粘贴到其他应用
复制副本在当前仓库中创建选中连接的副本
删除批量删除选中的连接
复制到云端将本地连接复制到云端仓库(仅本地仓库可用)
并发会话对选中的多台服务器同时执行命令

搜索连接

在工具栏的搜索框中输入关键词,可快速筛选连接:

  • 支持按名称、地址、备注等字段搜索
  • 搜索实时生效,无需按回车
  • 清空搜索框可显示全部连接

刷新列表

点击工具栏的刷新按钮可重新加载连接列表:

  • 本地仓库:从本地数据库重新读取
  • 云端仓库:从服务器同步最新数据

下一步